為您找到相關結果約為14個
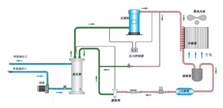
根據工業油冷機制冷系統原理,低溫低壓的液態冷媒在蒸發器里面與周圍水進行熱交換蒸發器吸收油的熱量,蒸發成低溫低壓的氣態,蒸發過程中冷媒溫度不變,低溫低壓氣態的冷媒進入到壓縮機,經壓縮機壓縮,被壓縮成高溫高壓的氣態,然后進入冷凝器,在冷凝器里與室內的介質進行熱交換,高溫高壓的氣態的部份熱量被介質吸收,介...
時間:2018-08-09 15:12:52 點擊數:4262
工業油冷機能有效地降低機械設備冷卻水和切削液的溫度,工業油冷機保證機械設備冷卻系統的正常溫度,并使冷卻液的溫度能控制在理想狀態下,從而消除了機械設備中由于熱帶來的不良影響,并提高了機械設備的使用壽命和機械加工質量水平。通常,工業油冷機的制冷量與環境溫度及出水溫度不同而變化;設備實際發熱量亦會因為不同...
時間:2018-04-12 13:34:00 點擊數:10004
我們的風冷冷油機具有高性能,小體積,低噪音,操作簡單,壽命長等優點。使用空氣作為循環介質,無需消耗水,適合于缺水地區或對周圍環境有較高要求的地方,并具有環保性。下面由冷油機無錫正東為大家介紹一下油冷機品牌機械行業發展的趨勢。工業油冷機自從問世以來,憑借著簡便操作、合理設計、卓越品質和眾多規格型號,贏...
時間:2022-11-21 10:00:02 點擊數:4317
無錫水冷式油冷機以環保為榮,它們易于安裝,并且可以在熱帶氣候條件下很好地工作。水冷式油冷機的設計和測試均符合國際質量標準,該設備易于操作并確保性能。下面由工業油冷機無錫正東為大家介紹油冷機如何提升傳熱效率。在冷凝器里與室內的介質進行熱交換,高溫高壓的氣態的部份熱量被介質吸收,介質溫度升高,冷媒放熱冷...
時間:2022-11-21 10:00:02 點擊數:8373
無錫水冷式油冷機以環保為榮,它們易于安裝,并且可以在熱帶氣候條件下很好地工作。水冷式油冷機的設計和測試均符合國際質量標準,該設備易于操作并確保性能。下面由工業油冷機無錫正東為大家介紹油冷機廠家傳熱效果如何提升。油冷機運用一段時間后,需求定時的整理它的油箱,由于它的底部會生成水分,這樣會損害到冷卻盤管...
時間:2022-11-20 10:00:01 點擊數:4520
油冷機在國內工業工廠中獲得大量的應用,那么油冷機品牌主要應用效率。下面由油冷機無錫正東為大家介紹一下。由于工廠規模較大,客戶在維修風冷冷卻器時,安裝了消防水管沖洗冷凝器。它位于冷凝器下方的自由空間。它被安裝在一輛便攜式越野車上,這樣它就可以在每個冷凝器下移動。把噴嘴放在正確的位置后,我們的工程師把S...
時間:2022-11-20 10:00:01 點擊數:8322
油冷機在國內工業工廠中獲得大量的應用,那么油冷機品牌適用性概括。下面由油冷機品牌無錫正東為大家介紹一下。由于工廠規模較大,客戶在維修風冷冷卻器時,安裝了消防水管沖洗冷凝器。它位于冷凝器下方的自由空間。它被安裝在一輛便攜式越野車上,這樣它就可以在每個冷凝器下移動。把噴嘴放在正確的位置后,我們的工程師把...
時間:2022-11-19 10:00:01 點擊數:3839